DIAL Admin
DIAL provides system administrators with an intuitive, user-friendly interface to add, configure and manage system resources, implement and adjust access control policies, moderate publication requests from users, and monitor the entire system at various levels of granularity.
Deployments
Self-host AI models, MCP servers, AI model adapters and custom interceptors in a secure and scalable environment.
Assets Management
Configure, manage, and monitor your assets such as applications, interceptors, toolsets and AI models.
Access and Cost Control
Define access rules and manage access to your resources such as applications, models, toolset, and files. Control cost and consumptions limits across the organization.
Publications
Moderate publication requests for apps, prompt, files and toolsets from users across your organization.
Monitoring
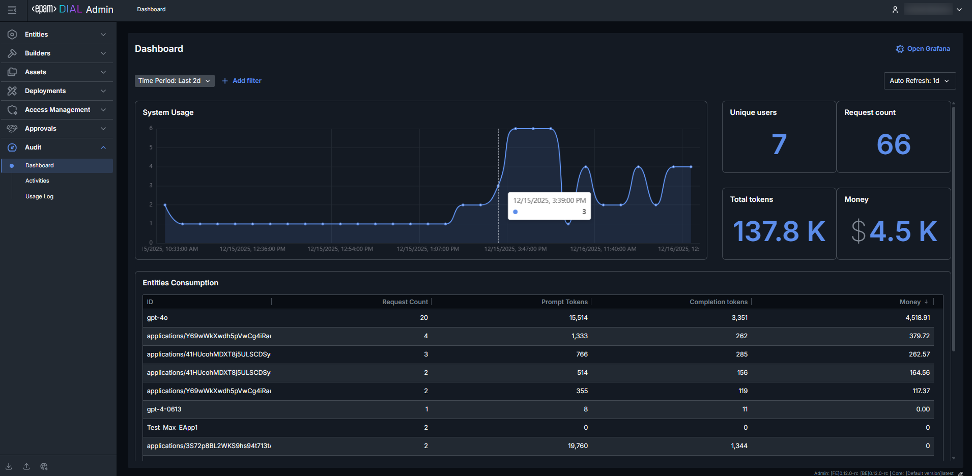
Monitor system activity and health to detect and resolve issues before they become critical.
GenAI Playground
Run, test, and experiment with your applications in a secure sandbox environment.






